1、低品位余热资源的来源及利用难点
余热资源的主要来源为:①烟气的余热;②高温产品和炉渣的余热;③冷却介质的余热;
④可燃废气、废液和废料的余热;⑤废汽、废水余热;⑥化学反应余热。
比较典型的低品位余热资源有:
①锅炉(加热炉)等排放的烟气,一般在140~180℃;
②高炉渣、炼钢渣的冲渣水,温度在60~9 0℃;
③循环冷却水,大部分在30~50℃;油田采出水,在30~60℃。
低品位余热资源的利用难点在于:
①大部分低品位余热资源含有腐蚀性的物质,对设备长期安全运行构成不小的影响;
②有的低品位余热资源具有间歇性的特点,难于连续运行;
③由于品味较低,难以在现场附近寻找到合适的供热(冷)负荷;
④用于发电,效率较低,技术还有待成熟,经济效益偏低。
2、低品位余热资源的利用方式探讨
热交换技术设备对低温余热的利用不改变余热能量的形式,只是通过换热设备将余热能量直接传给自身工艺的耗能过程,是余热回收直接高效的方法之一。由于低温余热资源温度较低,需要找到合适的利用场合,还要考虑输送过程中的损耗因素。
比较常见的有:循环水(油田采出水、高炉冲渣水等)用于采暖供热、锅炉烟气用于余热空气(或给水)、加热炉烟气余热用于加热物料等。
宣钢、首钢、济钢、太钢等企业都开展了高炉冲渣水用于居民采暖供热的工程项目,取得了很好的节能效果。首钢京唐钢铁公司将高炉冲渣水用于海水淡化,成功解决了低温余热回收装置的全年长期运行问题,这是一种十分合理的利用方式。在电力行业中,国外最早是德国和日本开始使用锅炉烟气余热回收装置,国内上海外高桥发电厂三期、大唐宁德电厂、上海漕泾电厂等都成功采用了锅炉烟气余热回收装置,提升了锅炉运行效率。北京市的部分锅炉房,在燃用天然气的锅炉尾部烟道安装低温省煤器,降低了天然气用量。有的油田也进行了油田采出水供热的尝试。

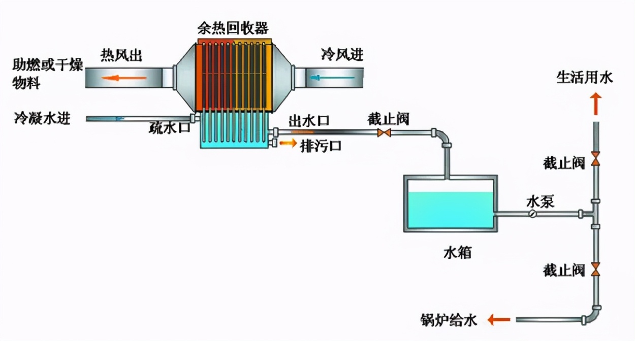
3、热管换热技术在低品位余热资源利用
低品位余热资源的利用由于温差较小,通常要使用较大的传热面积,这也代表着钢材使用量的增加和占地面积的增加,使得传统换热器并不适合于低品位余热资源的利用场合。而采用相变换热为基础的高效热管换热技术,能够大大提高传热系数,减少钢材的耗量,同时也便于控制受热面的壁面温度。
常见热管余热回收利用方法



工业余热资源普遍存在腐蚀性的因素,烟气里面含有酸性气体和粉尘,废水中含有氯离子等。这些腐蚀性因素对换热器的长期稳定运行构成严重的影响。要想利用低品位余热,就必须解决好腐蚀问题,采用特定的换热器材质,合理布置换热器的结构,都有助于减缓换热器的腐蚀,也要注意换热器利用的经济性。
德天地兴多年专注热管研发生产,因其高效的换热效果,长期稳定的运行,被广泛应用于,纺织、树脂、胶合板、锅炉、矿井等工业节能领域,热回收效率高达60%以上,为了进一步提高热管防腐蚀、抗磨损能力,地兴热管式采用镀搪瓷防腐蚀工艺,在提高余热回收效率的同时,大幅度降低了热管换热器的腐蚀,起到良好的经济效益和环保效益。
版权声明:部分内容由互联网用户自行发布,该文仅代表作者本人观点。如有不适或侵权,请联系我们进行反馈,一经查实本站将予以删除。










